Google made two announcements this week; the option to request explanations for changes in conversions and a new refine option within the keyword tool. But are these features actually useful when it comes to managing and optimising Google Ads campaigns?
Refine keywords with Google’s keyword tool
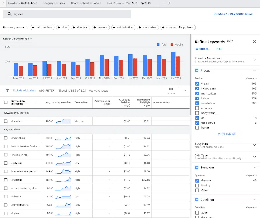
Firstly Google has now introduced a refine keywords option when using its keyword tool. This means that when you enter a keyword into the keyword tool Google now gives a list of attributes that you can refine the list for:
Although I’ve only played around with the tool and not yet used it on a real life example, my thoughts are that this feature is only really helpful when investigating really broad terms.
As soon as you enter anything too niche you only get Brands or Non-brand as options for filtering. Now this can be useful to eliminate brand terms, and it gives a list of the brands, showing who are considered as competitors, but anything more specific just isn’t available. I have also seen examples of Google getting this wrong and claiming that other similar terms are brands, when they are not actually brands at all.
Verdict = 3/10
Explanations for changes in conversion data
Secondly Google announced the ability to now request explanations regarding conversions within your ad campaigns. Explanations is a feature that was launched for beta testing back in December and isn’t something that will be seen in every account, for every metric, for every campaign or ad group.
In order to see explanations log into Google Ads, go to the campaign or ad group tabs, select a date range and then another to compare it to (the data must be within the last 90 days). When selecting date ranges you must ensure they are the same length, so in a lot of cases you won’t be able to see figures for the previous month compared to two months previous if they don’t contain the same number of days (ie May vs. April is 31 days vs. 30 days).
Once you have equal (in length) date ranges to compare you may see some of the percentage changes in the cost, clicks, impressions and conversions columns highlighted in blue. This means that there are explanations to explore:
Then simply click on the blue percentage(s) and you have the option to click “view explanations” and Google Ads searches through a list of possible reasons, for example:

It then shows you for which ones there were explanations found and for which there were not. For example:
From what I’ve seen of the explanations, I’d say this feature is sometimes useful. I have found that a lot of the time the explanations are due to search interest, either falling or increasing from one time period to another. However if edits have been made to the budget for example then it will let you know that, in case you’d forgotten that this had been changed within the time period.
A lot of the stuff is common sense or should be known, especially if it’s as obvious as the budget being changed, although if there are multiple people working on the account I can see how this can be useful. Also, unfortunately, the explanations aren’t available for every campaign and ad group, only ones that meet the volume and change thresholds.
However what is good is that sometimes when looking at the explanations for campaign level it pulls out the ad groups and keywords within the campaign that are causing the change, which can be useful.
Verdict = 7/10

